Applicable to trucking, local charges, and freight.
This feature has 2 elements:
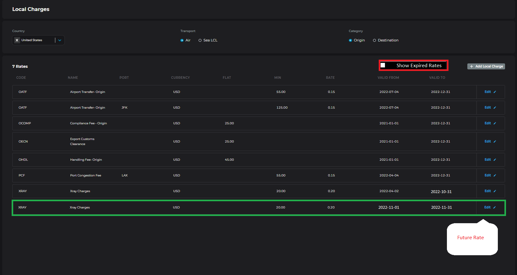
Being able to enter rates prior to them expiring
E.g. today is October 31st and I already know that the rates will need to be updated from November 1st. Currently, I need to wait until tomorrow to update the rate for November, but it would be great if i can enter it as a new line with validity starting tomorrow
Seeing historical rates that have been expired instead of overriding
Expired rates could be hidden so that only valid charges are displayed with an option to "show expired rates".

Please authenticate to join the conversation.
Planned
π² Pricing Manager
Over 3 years ago

Johanna Stambro
Get notified by email when there are changes.
Planned
π² Pricing Manager
Over 3 years ago

Johanna Stambro
Get notified by email when there are changes.